
Step-by-Step Guide to Using ConfigMaps in Kubernetes

How to Setup Three Node Docker Swarm Cluster on Ubuntu 22.04

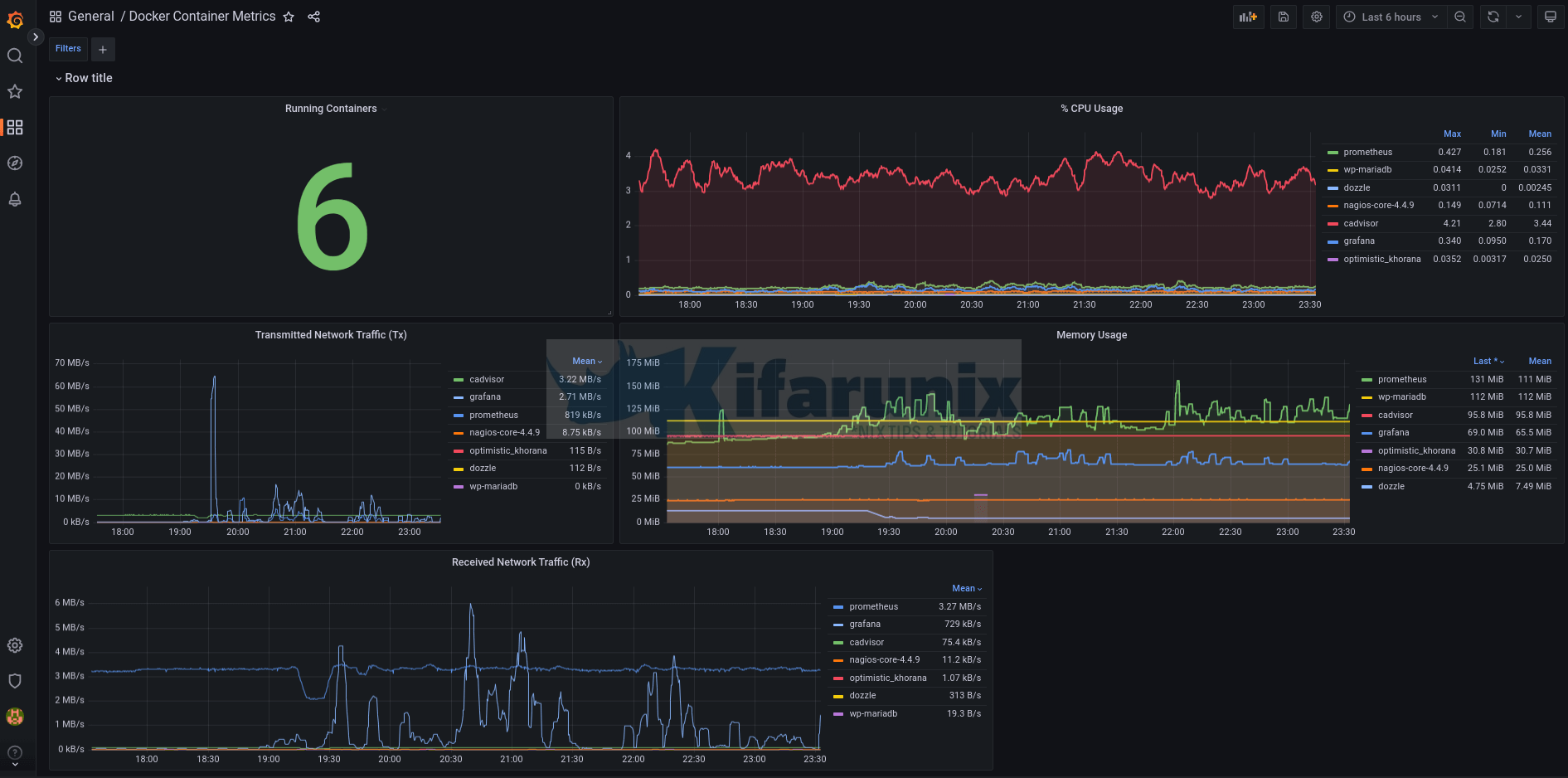
How to Check Docker Container RAM and CPU Usage

Monitoring, Elastic Stack, HowTos, Security
Enable HTTPS Connection Between Elasticsearch Nodes

Monitoring, HowTos
Create Custom ELK Ingest Pipeline for Custom Log Processing

HowTos, Java
Install Gradle on Rocky Linux 8

Install Filebeat 9 on Ubuntu/Debian
How can I install Filebeat 9 on Ubuntu/Debian? Well, the installation of Filebeat 9 on …

Ship System Logs to ELK Stack using Elastic Agents
This tutorial will take you through how to ship system logs to ELK stack using …

Install Filebeat on FreeBSD
Follow through this guide to learn how to install Filebeat on FreeBSD. Installing Filebeat on …

Install Zabbix Agent on Ubuntu 22.04/Debian 11
In this tutorial, you will learn how to easily install Zabbix agent on Ubuntu 22.04/Debian …

Monitor Linux Hosts using Nagios check_by_ssh Plugin
Welcome to our tutorial on how to monitor Linux Hosts using Nagios check_by_ssh plugin. This …

Enroll Windows Systems into Osquery Fleet Manager
Welcome to our guide on how to enroll Windows systems into Osquery Fleet Manager. Fleet is …

Install Fleet Osquery Manager on Debian 10
In this tutorial, you will learn how to install Fleet osquery manager on Debian 10. …

Send Alert When ClamAV Finds Infected Files on Linux Systems
In this tutorial, you will learn how to send alert when ClamAV finds infected files …

Monitor Windows Systems using Elastic Osquery Manager
In this tutorial, you will learn how to monitor Windows systems using Elastic Osquery manager. …
Install and Configure Prometheus on Fedora 29/Fedora 28
In this guide, we are going to learn how to install and configure Prometheus on …

Install Nagios Server on CentOS 9 Stream

Easily Configure Elasticsearch HTTPS Connection

Monitor Docker Swarm Service Metrics using Grafana

Install Latest Wireshark on Ubuntu 18.04

Analyze PCAP Files using Malcolm Network Traffic Analysis tool
Install and Setup OpenVPN Server on Fedora 29/CentOS 7

Connect to WiFi in Linux Using NMCLI command

Easy way to Test Internet Speed on Linux Terminal

Install and use NMCLI tool on Debian Linux

Set Static Routes via an Interface/IP on CentOS/Ubuntu

Configure Static IP Addresses using Netplan on Ubuntu

Create Virtual/Secondary IP addresses on an Interface in Linux

Install Wireshark on Ubuntu 22.04

Cisco Catalyst 8000v Edge Stuck on Bootloader upgrade not Necessary

Useful Facts About Setting Up Mobile Rugged Servers

Install Portainer on Ubuntu 22.04
In this tutorial, you will learn how to install Portainer on Ubuntu 22.04. Portainer is a …

How to Install Ubuntu 25.04 on VirtualBox: A Step-by-Step Guide
Wondering how to install Ubuntu 25.04 on VirtualBox? Ubuntu 25.04, codenamed “Plucky Puffin,” is the …

Install Ubuntu 21.04 Desktop on VirtualBox
In this tutorial, you learn how to install Ubuntu 21.04 Desktop on VirtualBox. The latest …

Easy way to Install Linux Mint 21 on VirtualBox
How to install Linux Mint Cinnamon virtual machine? Follow through this tutorial to learn an …

Easily Access Shared Folder on Linux VirtualBox VM
In this tutorial, you will learn how to setup and easily access shared folder on …

Automate Virtual Machine Creation on KVM with Terraform
In this tutorial, you will learn how to automate Virtual Machine creation on KVM with …

Install VirtualBox Guest Additions on Oracle Linux 9
Follow through this tutorial to learn how to install VirtualBox guest additions on Oracle Linux …

Install VirtualBox 6.1 on Fedora 33
In this tutorial, you will learn how to install VirtualBox 6.1 on Fedora 33. VirtualBox …

Install VirtualBox Guest Additions on Ubuntu 24.04
In this guide, you will learn how to install VirtualBox guest additions on Ubuntu 24.04. …

Easily Install Kali Linux 2021.3 on VirtualBox
In this tutorial, you will learn how to install Kali Linux 2021.3 on VirtualBox. Kali Linux is …

Perform Unattended VM Installation on VirtualBox 7
















